Сервис аналитики REPORTIUM - это Bi - система для селлеров, которая базово включает в себя ряд полезных и нужных отчетов для эффективного развития вашего бизнеса.
Также REPORTIUM предоставляет возможность настроить базовые отчеты под свои нужды/задачи или вообще создать новый отчет из более 150 доступных метрик.
Подробнее о том, как настроить или создать отчет: Как настроить отчет
В отчете отражены общие сведения о заказах и продажах. С помощью отчета можно отследить динамику по заказам и продажам, а также по выкупаемости и возвратам/отменам. Кроме того, увидеть как распределяются ваши заказы по дням недели, часам и складам.
Подробнее об отчете Заказы и продажи: Отчет Заказы и продажи

В отчете отражены основные расходы, которые несет селлер при реализации товара на маркетплейсах, с разбивкой на статьи: комиссия, логистика, хранения, а также сколько они составляют от выручки.
Кроме того с помощью, отчета можно отслеживать иные удержания площадки, такие как: штрафы, платная приемка, а также различные компенсации и доплаты.
Подробнее об отчете Расходы МП: Отчет Расходы МП

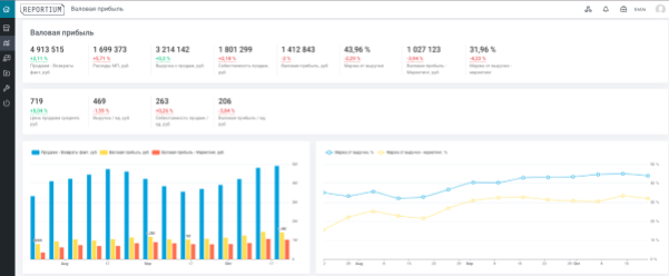
Отчет валовая прибыль - это отчет, который дает понимание о сумме реализовано товара, затратах, которые понесены в результате реализации, и валовой прибыли.
С помощью отчета возможно отслеживать динамику по продажам, выручке и валовой прибыли, а также маржинальности.
Подробнее об отчете Валовая прибыль: Отчет Валовая прибыль

С помощью данного отчета можно анализировать остатки товара на маркетплейсе: на каком складе товар в наличии, объем заказов по регионам, на какой срок реализации достаточно товара, а также запланировать необходимое количество товара для отгрузки, чтоб избежать аутостока.
Кроме того, в реальном времени возможно отследить стоимость хранения остатков на каждом складе где находится товар, а также себестоимость товара, отгруженного на склады маркетплейса.
Подробнее от отчете Остатки: Остатки

Данный отчет позволяет проанализировать путь по которому проходит товар с момента появления на витрине до момента совершения продажи, а также выявить проблемные места.
Воронка продаж поможет сделать продажи прозрачными и улучшить их.
Подробнее об отчете Воронка: Воронка

Маркетинговый отчет поможет разработать или скорректировать стратегию развития бизнеса.
С помощью отчета сформируется понимание, придерживаетесь ли вы своей стратегии, достигаете ли целей, эффективно ли расходуете бюджет и как улучшить то, что уже есть.
Анализируй трафик, конверсии, расходы и возврат инвестиций.
Подробнее об отчете Маркетинг: Маркетинг

Прибыль и убытки один из основных финансовых отчетов в бизнесе, отражающий показатели прибыли и убытков в результате деятельности. С его помощью контролируются доходы и расходы, определяются прибылен ли бизнес и на что уходят деньги. Проще говоря это доходы за определенный период времени и расходы, понесенные для получения этих доходов.
С помощью отчета легко вести учет доходов и расходов, понять реальную финансовую ситуацию, чтоб принимать правильные управленческие решения.
В PnL собраны все основные показатели: продажи, выручка, маржинальность, прямые и косвенные расходы, валовая и чистая прибыль и тд.
Контролируй финансовое состояние бизнеса и фиксируй изменения показателей.
Подробнее об отчете Прибыль и убытки: Прибыль и убытки

Отчет покажет ежедневный детальный анализ по каждому артикулу: юнит-экономику, заказы и продажи, расходы МП, остатки на складах, прогнозируемую прибыль с заказов и др, а также в каких категориях находится товар и на каких позициях.
С помощью отчета легко и удобно отслеживать изменения показателей после внесения изменений в карточку товара или подключения каких либо инструментов продвижения (SEO, реклама, кэшбэки, акция), а также юнит-экономику с учетом изменения себестоимости товара, логистики, хранения, выкупаемости и оборачиваемости.
Подробнее от отчете по SKU: Отчет по SKU
